aide.sh
Deploy AI agents, just like Docker.
aide.sh is a CLI tool for packaging, deploying, and managing AI agents. Same agent works with or without AI — add -p to think.
Why aide.sh?
- Docker mental model —
build,run,exec,push,pull. If you know Docker, you know aide.sh. - LLM optional — agents are structured skill runners. Add an LLM and they become autonomous reasoners.
- Local-first — agents run on your machine, secrets stay in your vault.
- MCP native — Claude, Codex, Gemini can control your agents as subagents.
- One binary — no Python, no Node.js, no Docker daemon.
Quick taste
# scaffold & deploy
aide.sh init my-agent
aide.sh build my-agent/
aide.sh run my-agent --name bot
# use it
aide.sh exec bot hello world # explicit — you drive
aide.sh exec -p bot "what's up?" # semantic — AI drives
# monitor
aide.sh dash # web dashboard at localhost:3939
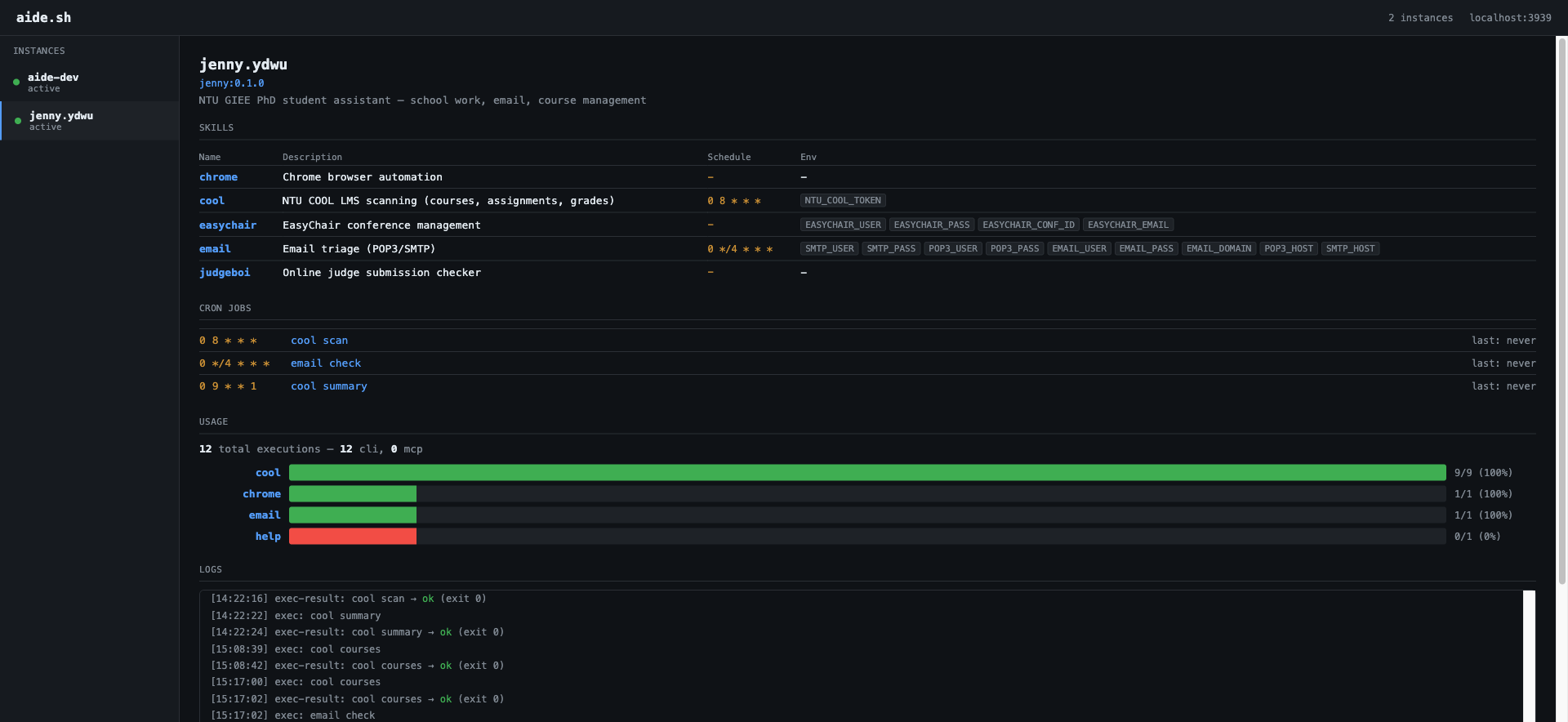
Dashboard

Built-in observability. See every agent's skills, cron jobs, usage analytics, and logs — all in one place.
Next steps
- Installation — get the binary
- Quick Start — build your first agent in 5 minutes
- Concepts — images, instances, skills, vault